Meine Erfahrungen mit ADS-B
Geschrieben von am Noch keine Kommentare
Vor zwei Wochen hatte jemand auf dem monatlichen Treffen des DARC H05 einen Vortrag zum Thema ADS-B gehalten. Fand ich irgendwie interessant und wollte mal sehen, inwieweit man das selber so hinbekommt...
Der Kollege hatte den empfohlenen Weg beschritten und auf einem Raspberry PI3 das PI-aware-OS installiert, welches unter https://www.flightaware.com/adsb/piaware/build zu bekommen ist. Dort werden auch alle Schritte gut erklärt, sodass auch ein Anfänger damit klarkommen sollte.
Ich wäre aber nicht ich, wenn ich diesen Weg hätte gehen wollen...
Ich habe es erst einmal mit einem schnöden SDR-Stick versucht. Dieser hängt, im Gegensatz zu dem Airspy HF+, welcher an einer Magnetik-Loop betrieben wird, an einer breitbandigen Discone. Zum Einsatz kam der sowieso vorhandene und für SWL genutzte nesdr Smart von nooelec. Als Software hatte ich mir Virtual Radar Server (VRS) ausgesucht, da das eine Windows-Applikation ist.
Also die Software installiert, den Stick dort eingetragen und das war es schon. Funktionierte auf Anhieb. Im Vergleich zu öffentlich erreichbaren Flugradar-Seiten tauchen aber nur ein kleiner Teil der real vorhandenen Flugzeuge in Reichweite dort auf.
Das liegt natürlich zum einen an der sehr breitbandigen Discone-Antenne, zum anderen am jedweden Fehlen eines Bandpasses für 1,09GHz.
Also hatte ich mich entschlossen, einfach mal den speziellen USB-Stick von FlightAware zu erwerben, und das in der PLUS- Version. Der hat bereits einen Bandpass eingebaut, auch wenn der sicherlich im Angesicht der verwendeten SMD-Bauteile für den Bandpass immer noch recht breitbandig ist.
Der Effekt war aber dennoch nennenswert! Die Anzahl der sichtbaren Flieger erreichte annähernd jene, welche in öffentlichen Radarübersichten zu sehen sind. Da fehlte selten mehr als ein- bis zwei Flieger. Nicht schlecht...
Nun wurde es aber Zeit, das ganze mal auf einen Minirechner zu pappen. Da ich letztlich vorhabe, den SDR-Stick nebst PI direkt an die Antenne zu tüddeln (welche noch auf der ToDo steht), kommt hier also nur ein PI ZERO infrage. Da mir die Raspberrys aktuell etwas überteuert erscheinen, habe ich mal den Versuch mit einem BananaPI M2 Zero unternommen.
Das ließ sich am Anfang auch ganz gut an, nachdem ich mithilfe eines Forums die aktuellen Betriebssysteme dafür habe ausfindig machen können. Ich entschied mich daher für ein Armbian-minimal (Debian-Basis), welches sich problemlos auf dem BPI installieren lässt.
Nach Installation von dump1090-fa und FlightAware musste ich aber feststellen, dass es einfach nicht möglich war, den Stick an dem BPI zum Laufen zu bringen. Nach vielen Diskussionen in dem Forum hatte ich dann mal ein komplett neues Armbian installiert und nichts weiter als rtl-sdr zwecks Test.
Nach dem Hochfahren des BPI war der Stick nebst Schnittstelle noch zu sehen. Beim Testlauf mit rtl-sdr -test aber rappelte es sofort Fehlermeldungen bezüglich nicht Erreichbarkeit des Sticks. Und beim Nachschauen war der Stick nebst Schnittstelle verschwunden, bis zum nächsten Reboot.
Da das in allen Kombinationen und mit allen verfügbaren Betriebssystemen reproduzierbar war, kann man wohl guten Gewissens feststellen, dass sich ein BananaPI ZERO NICHT für diesen Zweck eignet! Die USB-Schnittstelle ist hardwaremäßig wohl derart daneben, dass es schlichtweg nicht funktioniert.
Der nächste Versuch erfolgte dann mit einem RaspberryPI ZERO 2, um einen annähernden Vergleich zu dem BPI zu erhalten.
Dort habe ich vorerst Raspbian LITE laufen und im Anschluss erst einmal rtl-sdr zum Testen installiert. Das funktionierte hier ohne irgendein Problem, sodass sich direkt danach dump1090-fa und FlightAware installiert habe. Noch etwas Konfiguration und schmuppdibupp... Läuft wie geschmiert!
Ich hatte auf Anhieb direkt umzu 35 Flieger auf dem Radar, die auf dem PI laufende Webseite war flott und funktional... SO soll das 8-)
Die aktuell erzielbaren Reichweiten sind etwas asymmetrisch mit der Diskone. Interessant dabei, dass hier eine deutliche Ausprägung in Richtung NNE zu erkennen ist, mit einer nicht so deutlichen Ausrichtung in die entgegengesetzte Richtung. Aus Richtung SEE resp. NWW kommt relativ wenig... Hat fast die Charakteristik wie ein 3-Element vertikal Yagi :-O
Wie dem auch sei...
Ich werde hier noch DietPI und Armbian als OS testen sowie mit dem Bau einer schmalbandigen 1/4 GP und einer Coliniar für den direkten Vergleich.
Zudem habe ich noch einen Radxa Zero 3E nebst PoE-HAT bestellt, welcher im Zulauf ist... Genau... PoE! Zwei Fliegen mit einer Patsche :-) Mal sehen, ob ich den zum Laufen bekomme. Zumindest DietPI steht hier als OS zur Verfügung.
04. Mai 2025
Zwischenzeitlich ist der RADXA Zero 3W nebst PoE-HAT eingetroffen; viel schneller als erwartet!
Die Hardware sieht ziemlich gut aus. Einziges Manko ist die Micro-HDMI Buchse. Ob man dafür so ohne weiteres einen Adapter bekommt? Ok, ist in meinem Fall unerheblich, da das System headless betrieben wird.
Im Weiteren ist zum einen die WLAN/BT-Antenne bereits auf der Platine vorhanden, zudem aber, im Gegensatz zu den RaspBerry, sogleich ein UF.L Anschluss für eine externe Antenne vorhanden!
Ein weiterer Pluspunkt ist die Möglichkeit, durch das Entfernen/Umsetzen von ein paar Widerständen einen USB-Anschluss auf den Pinheader legen zu können! Gerade wenn man aus Platzgründen hier keine Winkelstecker verwenden kann, weil das ganze Gedöhns später in einem Rohr verschwinden soll, eine geniale Option, von der ich wohl Gebrauch machen werde. Ob sich das dann allerdings mit dem PoE-HAT beißt, weiß ich noch nicht...
Installiert habe ich DietPI in der speziellen Version für RADXA. RADXA bietet allerdings auch eine eigene, auf Debian basierende Version an. Die habe ich aber (bis jetzt) noch nicht ausprobiert.
DietPI hat aus meiner Sicht für solch ein Vorhaben einige Vorteile. Zum einen ist es wirklich "Diet", zum anderen gerade bei headless Installation ziemlich gut durchdacht. Im Gegensatz zu Raspbian und anderen Versionen ist zum einen der serielle UART bei der Installation durchgehend aktiv, sodass man mit einem USB2SER-Adapter direkt eingreifen kann (was nicht nötig ist), zum anderen gibt es zwei Text-Dateien, in der man alles Mögliche für einen automatischen headless-Start vorgeben kann, wie WLAN-Zugang, statische IP oder per DHCP, Benutzer, Kennwörter und vieles mehr. Das hat auf Anhieb, ohne jedwedes Problem, funktioniert!
Zwischenzeitlich läuft das System seit gestern. Also DietPI drauf, Updates fahren, (folgendes siehe github.com/wiedehopf) readdb installieren und ggf. einstellen. readdb installiert zudem gleich tar1090 mit; ein Schritt weniger zu tun. Dann noch piaware installiert und eingestellt, damit die gesammelten Daten an FlightAware übertragen werden und das war es schon.
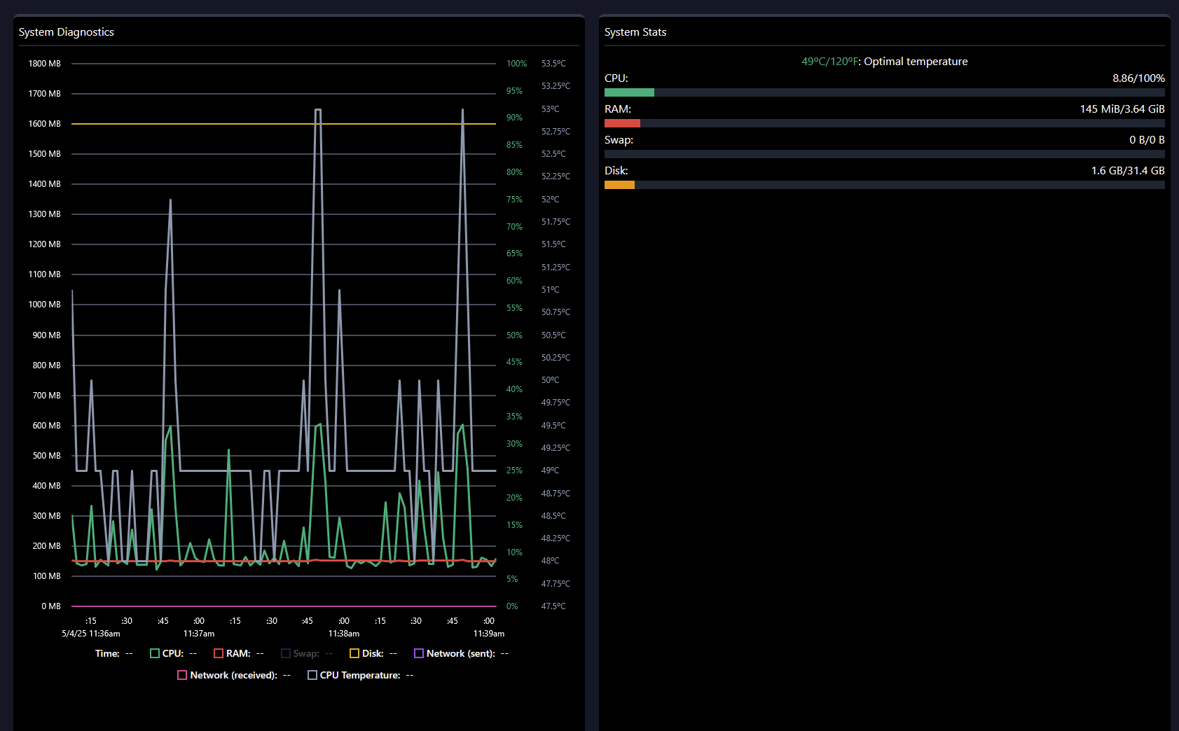
Die Systemlast ist so gering, dass das Computerchen meist im Idle bei 450MHz läuft und nur sporadisch bis auf 1,6GHz hochschaltet (und ja, deutlich schneller als ein Raspberry Zero 2).
Ich habe dann noch MC, Samba und DietPI-Dashboard installiert, um es etwas komfortabler zu haben; hat die Systemlast nicht nennenswert erhöht. Ich denke aber, ich werde das DietPI-Dashboard wieder entfernen und ein anderes System-Monitor-Tool wählen; das gefällt mir nicht wirklich ...

... to be continue ...
Noch keine Kommentare